PULSE by HEJUBA
Pulse bringt alles mit um Ihre Clients und Server Sicherer und Effizienter zu verwalten.
Wir machen das! Erfahrung seit 2013. Standorte in der Schweiz und Deutschland. Akkreditiert vom BSI für Cyber Security Checkups.
PULSE ist ein System Management, Protection and Monitoring System mit KI Komponenten.
Volle Kontrolle über Ihre IT-Endgeräte – von Überall
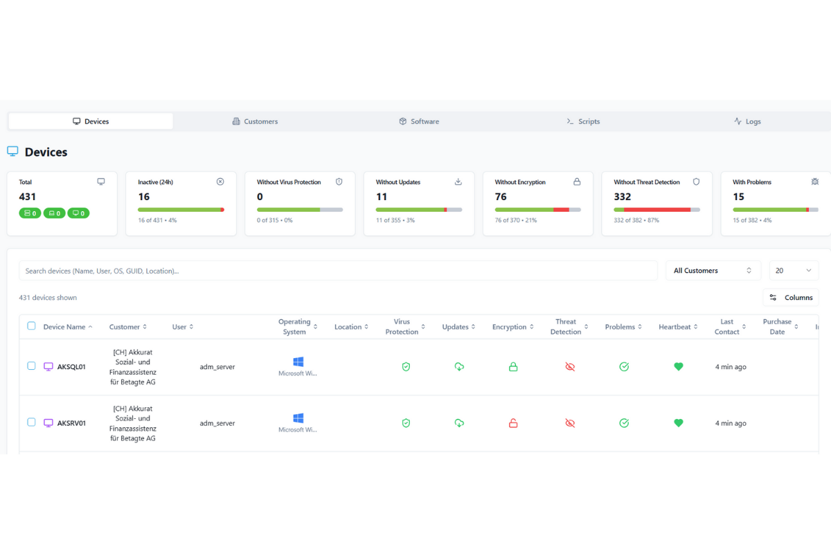
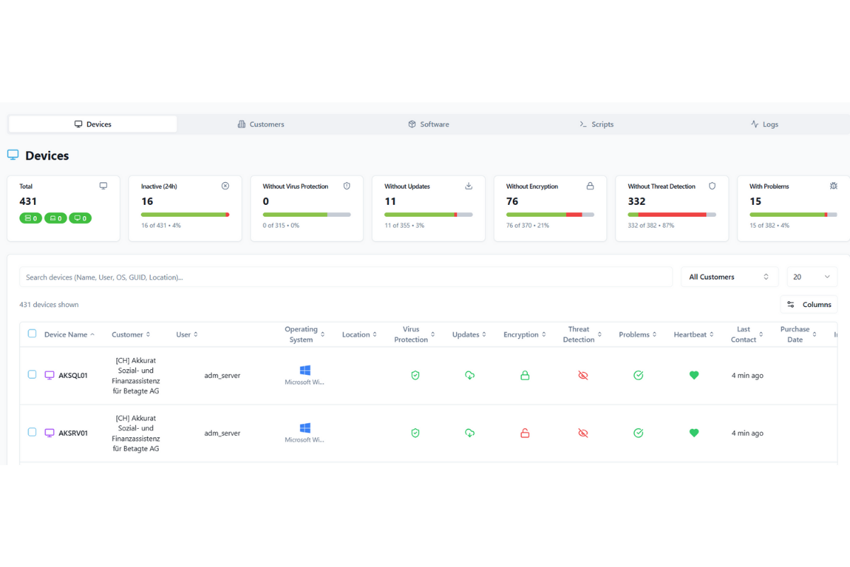
Der Überblick über Ihre IT-Geräte
In Zeiten von Remote-Arbeit und hybriden Teams ist ein zentralisiertes, performantes Client-Management kein Nice-to-have mehr – es ist ein entscheidender Wettbewerbsfaktor.
- Wissen Sie, welche Notebooks von wem gerade aktiv genutzt werden?
- Ist der Virenschutz überall auf dem aktuellen Stand?
- Wurden kritische Sicherheitsupdates eingespielt?
- Können Sie ein verlorenes Gerät sofort sperren? Werden Sie bei Angriffen alarmiert?
- Haben einen zentralen Überblick über die installierte Software und das IT-Inventar zur Auditierung?
Ihre IT im Griff – ganz ohne eigenes IT-Team
Verwalten Sie Ihre Geräte zentral. Automatisiert. Sicher. Effizient.
Mit unserem Vorlagen können Sie viele Aufgaben mit einem Klick auf Ihren Geräten ausführen lassen und haben einen zentralen Überblick über Meldungen oder installierte Software.
Wenn Sie selber nicht Weiterkommen können Sie immer noch von uns oder Ihrem zugewiesen IT-Dienstleister Hilfe in Anspruch nehmen.
Ihre Vorteile
- Dashboard: Alle Geräte, alle Informationen, ein Ort – in Echtzeit.
- Sicher & DSGVO-konform: Schutz bei Diebstahl und Verlust durch Fernsperre. Datenstandort Deutschland
- Automatisierte Updates: Kein manueller Aufwand – wir halten Ihre Systeme aktuell.
- Unabhängig von Ihrer Softwarelandschaft: Flexibel integrierbar in jede IT-Infrastruktur.
- Remote-Service durch HEJUBA: Sie müssen sich um nichts kümmern – wir übernehmen das Monitoring & Management.
Zertifizierte Sicherheit – von Haus aus integriert
Unsere integrierte Threat Detection erkennt Bedrohungen frühzeitig, analysiert Anomalien im Hintergrund und schützt Ihr Unternehmen aktiv vor Ausfällen, Angriffen und Datenverlust.
Seit vielen Jahren führen wir Security Checkups bei KMUs in Deutschland und der Schweiz durch. Auch im Auftrage der Handelskammer beider Basel, des Bundes im Rahmen der goDigital Initiative und im Rahmen des BSI im Rahmen des CyberRisikoChecks
Eine wichtige Erkenntnis aus unserer Erfahrung ist, dass ein grosser Teil der Sicherheitsangriffe über die Kompromittierung von Client-Geräten gelang, die meist unzureichend geschützt sind. Das wollen wir mit PULSE ändern. Folgende Komponenten von PULSE tragen dazu bei.
- Dashboard Stati hinsichtlich Update Status, Verschlüsselungs Status, Performance Parameter, Antivirus Status und Firewall Status.
- Thread Detection die automatisch Angriffe ermittelt diese alarmiert und den Client vom Internet und Ihrem restlichen Intranet isoliert.
- zentrale Überwachung Ihrer Geräte mit einer KI Analyse, die Fehlermeldungen und Problem zentral zusammenfasst und mit eine KI Analyse für Sie priorisiert und Lösungsvorschläge anbietet.
Ein zertifizierter IT-Schutz, wie er heute sein muss – automatisiert, präzise, leise.

Unser Leistungsversprechen
- Zentrale Verwaltung aller Geräte – ganz ohne manuelle Eingriffe vor Ort
- Automatisierung von Updates, Konfigurationen und Wartungen – spart Zeit und Ressourcen
- Echtzeit-Monitoring Ihrer gesamten IT-Landschaft – jederzeit alles im Blick
- Frühzeitiger Schutz vor Ausfällen, Datenverlust und Cyberangriffen – bevor es teuer wird
- DSGVO-konform für Deutschland und nDSG für die Schweiz, entwickelt mit Schweizer Präzision für deutsche Effizienz.

IT trifft Experten
Denken Sie daran:
- Ihre IT-Infrastruktur muss zertifiziert und zuverlässig geschützt sein. Genau hier setzt PULSE an.
- Sie haben eine Inventarübersicht über alle Geräte und die installierte Software. Das hilft bei der Auditierung.
- Mit unserer integrierten Thread Detection erkennen wir Bedrohungen frühzeitig und schützen Ihre Systeme aktiv vor Sicherheitsrisiken und Ausfällen.
- Dank automatisierter Prozesse verwalten Sie hunderte Geräte zentral – ohne jedes einzeln anfassen zu müssen.
- Mit der zentralen KI-Analyse habe sie eine priorisierte Übersicht über kritische Ereignisse auf Ihren Geräten mit Lösungsvorschlägen.
- Und im Support-Fall ist unser KI Agent 24/7 erreichbar, kann aber jederzeit zu unserem Team durchstellen.
- Sparen Sie Zeit, minimieren Sie Risiken und behalten Sie mit unserem Monitoring jederzeit die Kontrolle über Ihre Clients und Server.
Data Thread Detection / Client Isolation
Die Data Thread Detection erkennt Verhalten von Clients, dass auf aktuelle Angriffe oder Datendiebstahl hinweisen und kann Client-Geräte dann proaktiv sperren und isolieren. Zusätzlich werden forensische Informationen gesichert und zu uns übertragen.
Mandantenfähig und PROFI Features auch für andere IT Dienstleister
Sie wollen individuelle Aktionen und Konfigurationen auf Ihren Systemen oder den Systemen Ihrer Mandanten ausführen. Wir bieten Pulse auch Mandantenfähig für IT Dienstleister, SOCs oder komplexe Organisationen an. Mit unserem Profitool, können Sie eigene Vorlagen definieren, die sie später mit einem Klick auf einer beliebigen Anzahl von Systemen ausführen können und so Ihre Arbeit erleichtern können. Die Ausführungsergebnisse werden ebenfalls angezeigt. Zusätzlich können Sie unseren modularen Skriptbausteine nutzen und Weiterentwickeln. Sie können eine Whitelabeld Oberfläche bekommen.
Was unsere Kunden sagen
Vanessa Edmeier
Unkompliziert, schnell und mitdenkend - die HEJUBA AG ist der IT-Partner der deutsch-schweizerischen Hochrheinkommission. Damit wir unsere Arbeit machen können ist es für uns wichtig, dass die IT reibungslos funktioniert, unsere Daten in Deutschland bzw. in der Schweiz sicher lagern und es schlicht und einfach läuft. HEJUBA ist ein Unternehmen der Hochrhein-Region, welches seine unternehmerische Verantwortung lebt und beispielsweise CO2 kompensiert oder durch Sozialtarife auch kleinen Einrichtungen gute IT-Dienstleistungen ermöglicht. Im Sinne von "think global, act local" schätzen wir diese Art unternehmerischen Handelns.
COO
Walter Fürst
IT-Probleme und anonyme Ticketsysteme ohne Userorientierung sind oftmals vernachlässigte Motivationskiller in vielen Organisationen. Dank der strategischen Beratung bei der Systemauswahl und der kompetenten Umsetzung/Installation durch die Spezialisten von HEJUBA war vernetztes und ortsunabhängiges Arbeiten unserer Mitarbeiter schon lange vor der Pandemie reibungslos möglicher Alltag. Nicht minder wichtig ist uns der Rückhalt durch persönliche und überaus responsive Ansprechpartner, die HEJUBA nicht nur zu einem IT-Supporter sondern zu einem erweiterten Teammitglied machen.
Gründer von Aukera therapeutics GmbH
Stefan Imseng & Dritan Liko
Mit HEJUBA haben wir den perfekten Partner für unsere Bedürfnisse von .Aukera Therapeutitcs GmbH in den Bereichen IT, Webhosting und Datenverwaltung gefunden. Durch die Unterstützung ihres "Technology for the next Generation Preises hat HEJUBA eine sichere un dunkomplizierte Datenbank mit massgeschneiderten Tools erstellt, welche wir für Analysen von unseren wissenschaftlichen Daten verwenden können. Wir sind sehr glücklich auch weiterhin auf HEJUBA als usneren Partner zählen zu können
Bruhn & Partner | Geschäftsführende Gesellschafterin
Dr. Mareike Ahlers
Wir sind eine international tätige Strategieberatung mit dem Fokus auf Service- und Dienstleistungsmanagement und arbeiten insbesondere für B2B Unternehmen. Die Sicherheit von Daten und anderen vertraulichen Informationen hat für uns oberste Priorität. Daher war die Zusammenarbeit mit HEJUBA im Rahmen des IT-Sicherheitschecks ein grosser Mehrwert für uns und hat wichtige interne Optimierungsprozesse angestossen
Preise
Pulse Lizenz
Pulse ist die Basis zur Absicherung Ihrer Endgeräte
- Dashboard mit Sicherheitsstatus (Updates, Security, User)
- Ausrollen von vordefinierten Konfigurationen bei Neugeräten (Whitelabeld Versand im DACH Raum direkt an Ihre Kontakte/Kunden)
- Pulse Assistent unser KI-Agent für IT Probleme
- Remote-Wipe bei Diebstahl
- zentrale Logüberwachung mit KI Analyse
- Monitoring und Performance Daten
- einfache Software-Installationen
- Bewährte Konfigurationen (Bspw. Absicherung, Festplattenverschlüsselung, Energieoptionen etc.)
- Meldung von Angriffen direkt durch Benutzern
- Whitelabeld und Mandantenfähig auf Anfrage
- 10 users included
3.90 €/Monat
Bundle (Pulse Lizenz & Data Thread Detection)
Werden Sie alarmiert bei Crypto Angriffen, Viren oder Anomalien.
- alle Features Pulse Lizenz
- Dashboard über Sicherheitsstatus (AV Stand, Firewall)
- Alarmierung bei gefährlichem Datenverkehr
- Detektierung von Massenhaften Dateioperationen / Crypto Angriffen
- Remote Client Isolation möglich (Sperrung des Geräts)
- Alarmierung von unserem SOC
- Reaktion anhand definierter Playbooks
- Sperrung externe Speichergeräte wie USB Sticks
- alle Features pulse Lizenz
5 €/Monat zzgl Setup
Setup / Onboarding
Early-Bird-Angebot
Security Checkup
Initialer Checkup Ihrer Infrastruktur oder als Zweitmeinung.
- BSI akkreditierter Cyber Security Checkup
- semistrukturiertes Interview
- ausführlicher Report mit Handlungsanleitungen
- Spidermap zur Visualisierung des IST Standes
- Planung zur Verbesserung
- Ideal zur Bestandsaufnahme oder als Zweitmeinung
- Scanning Ihrer Infrastruktur von Extern und Intern mit Report
- Abschlussgespräch mit Management Summary und Anleitung für Behebung der gefunden Schwachstellen.
990€/einmalig
Mehr Sicherheit. Weniger Aufwand
Pulse ist die smarte Lösung zur zentralen Verwaltung Ihrer Clients und Server.
glückliche Kunden
sichere Clients
verhinderte Angriffe
Ihr Ansprechpartner
Sascha Nemeth | Chief Operationg Officer

Our Services
Reliable IT Support as its best.
Kontaktieren Sie uns
Stellen Sie heute Ihre Anfrage und wir melden uns in Kürze.








